Full Coverage, Zero trade-offs.

Stateful cloud detection ​without tradeoffs.​

Raw telemetry flattens everything, so traditional tools can’t tell noise from real risk. ​CloudTwin rebuilds your cloud in real time, giving each detection the right impact and context. You get full MITRE ATT&CK coverage, without the false positives.​​
Detection Dashboard
Spot attacks early so your team can act fast

Unique detection coverage

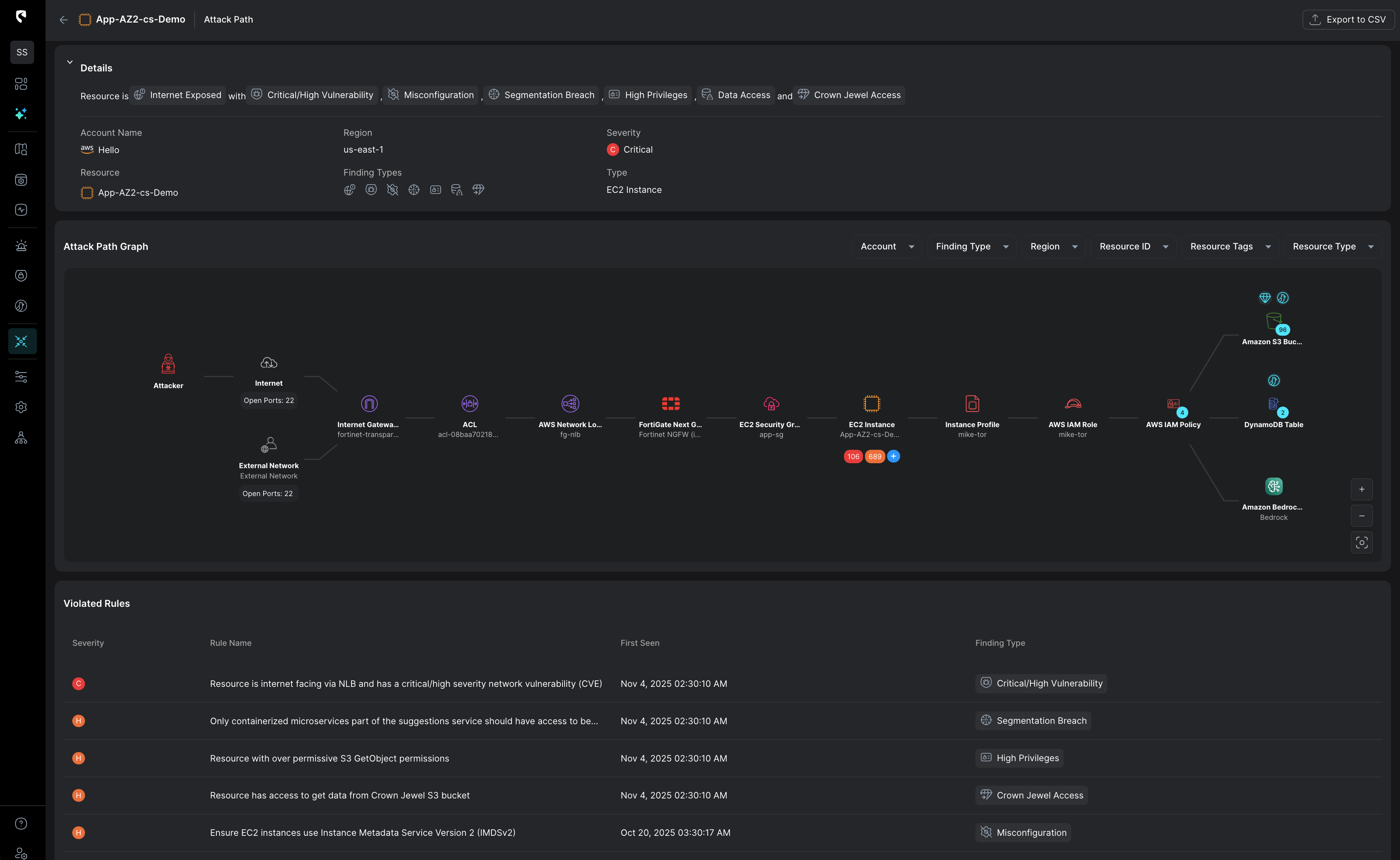
Cloud attacks often begin with small changes:​ a configuration tweak, or a permission shift that is totaly unseen by your SOC.​ Traditional tools surface these as isolated events, ​offering no sense of what they enable​or whether they signal an attack taking shape.​
CloudTwin evaluates every change in real time,​ revealing its true impact on access and exposure​ so you can catch the earliest signs of risk and attack​s before it escalates.​
Dashboard showing configuration change event with details, risk summary, resource scope, and associated resources, listing multiple security risks and permissions related to AWS resources.
Threat Detection dashboard showing Anomalous Data Store Connectivity with details on outbound connections, traffic volume graph from August 13-20, and related threat activity including severity and confidence levels.
Complete detection coverage out of the box

A layered detection model at log-ingest speed

Stream combines rules, stateful behavior analytics,​ IOCs, TTPs and deep runtime eBPF visibility.
You can also bring your existing EDR signals​ into the model to enrich detections ​with workload-level insight.​
Understand the Potential Impact Instantly

Real-time exploitability potential and blast radius are automatically considered to prioritize what truly matters

Every alert is enriched with real-time cloud context to instantly calculate risk and blast radius. Stream shows exactly what’s exposed and what matters most, enabling precise, prioritized containment without guesswork or unnecessary disruption.
Threat Detection dashboard showing details and risk analysis of an anomalous AWS EC2 instance connectivity with high severity alerts and unusual outbound connections.
AI Triage on a k8s threat detection alert
Cut Through Noise, Focus on Real Risks

AI based alert triage ​grounded in real cloud state.​

Stream’s AI triage prioritizes alerts​using real time exploitability, blast radius,​ and behavioral context from the CloudTwin.​
Every signal is interpreted in the context​ of your identities, resources, and network paths,​ delivering accurate, high-fidelity detections​
across your entire cloud without the noise.​
Stateful cloud detection ​with no tradeoffs.
See how the attack began,​what the adversary did,​and where it could go next.
Act precisely. Recover confidently.

Ready to see
CloudTwin™ 
in action?

The Industry's Only Real-Time Detection and Response Solution Purpose-Built for the Cloud

What's new