Respond to attacks with precision and speed

Accelerate your response to threats, precisely.

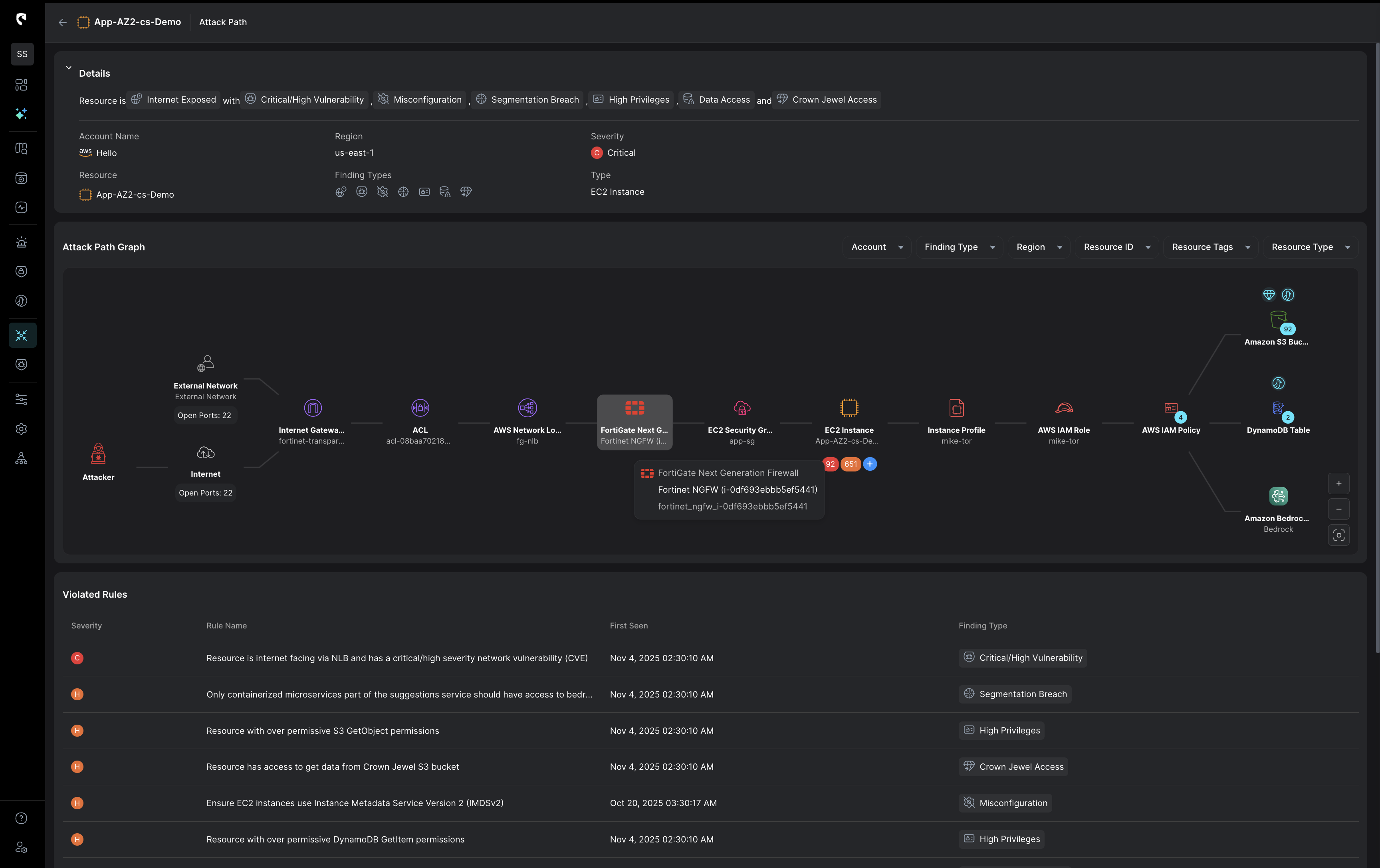
Predict impact before you respond. Stream.Security gives you the full attack picture and automatically triggers real-time response actions to contain threats with confidence.
MacBook mockup

Response strategy powered by real-time cloud context

Stream’s CloudTwin™ brings together data from cloud behavior, configuration, identity, network, perimeter, and runtime sources for full cloud visibility. With this layered context, your team can map full attack blast radius and breach paths to select the best control point for response.

Predict impact to respond with precision

Stream shows exactly which assets, applications, and users will be affected by your response, so you can contain threats without compromising application uptime or business operations. Stream calculates the best response path to fully mitigate the attack while preserving service continuity.

Thwart attacks at the perimeter

Stream leverages real-time attack data to effect perimeter device rule changes on your existing firewalls, WAFs, and network controls. By mapping attacks to real-time infrastructure context, Stream can automatically trigger perimeter blocks based on threat type, asset criticality, and business risk.

Quarantine threats in real time

Isolate threats instantly with runbooks built for your cloud infrastructure. Stream automatically quarantines affected assets based on real-time context and aligns response to the actual attack path, enabling precise containment using your existing controls.

Protect what matters most to the business

Stream connects technical risk to business impact. Know which services are affected and who owns them before taking action, aligning response with your operational priorities to reduce disruption and maximize uptime.
Enrich your existing detection capabilities with continuous monitoring across multi-cloud environments. CloudTwin™ detects malicious behavior across identity, data, network, K8s, and compute resources in real-time.  Stream’s detection tools conduct advanced triaging using cloud context to measure blast radius and potential exploitability.  
Investigate threats with a dynamic visual attack storyline that seamlessly connects network data, cloud identities, workloads, and audit logs to uncover the root cause of an attack. Correlate logs by principal, conduct impact analysis, and understand the true blast radius of a breach’s impact.
Respond to threats with surgical precision to minimize downtime.
Full cloud visibility allows your security team to target only affected systems for rapid response guided by an AI assistant that delivers actionable insights and response recommendations to boost efficiency.  

What's new