See the full story. Instantly.​

See how the attack began,what was done, and where it could go next.​ Without a single query.

​Stream builds the attack storyline for you, exposing​ what the adversary did and the impact it caused.​
You get instant context and AI accelerated​ investigation without the noise.​
Threat Investigation
Understand Every Attack Story Instantly

Get a complete attack story without manual log digging

Stream automatically constructs the full attack storyline,​revealing the entry point, the adversary’s actions and​persistence attempts, the impact, and likely next moves.​Everything is correlated in one stateful view aligned​with the MITRE ATT&CK framework.​
Threat detection investigator interface showing AI triage with suspicious alert on Azure user Lara Croft accessed from Germany and Israel, including investigation graph and timeline of user activities.
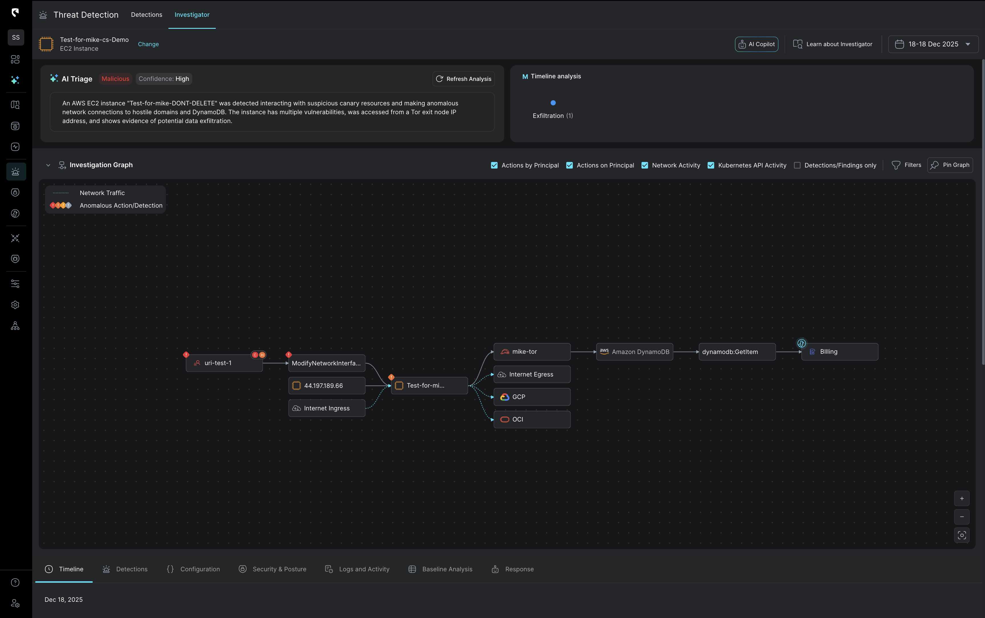
Threat Detection dashboard showing AI Triage with a malicious alert for an AWS EC2 instance named Test-for-mike-DONT-DELETE, an investigation graph detailing suspicious network traffic and anomalous actions between nodes including uri-test-1, Test-for-mike instance, mike-tor, Amazon DynamoDB, and Billing.
Start With Full Context, Not Chaos

Stateful correlation that sharpens every investigation

Stream correlates detection signals with real cloud context,​ combining identity activity, network flows, data sensitivity,​and inputs from your existing tools, like EDR, into one stateful view.​This means you begin every investigation with the full​story already assembled.​
See Impact and Blast Clearly

Reveal damage and ​what comes next​

Stream’s AI analyzes how the attack unfolded across your​cloud, revealing affected resources, sensitive data paths,​and the adversary’s likely next steps. You also receive​a real-time impact map that highlights damage potential​and helps you measure risk and prevent follow-on attacks.​
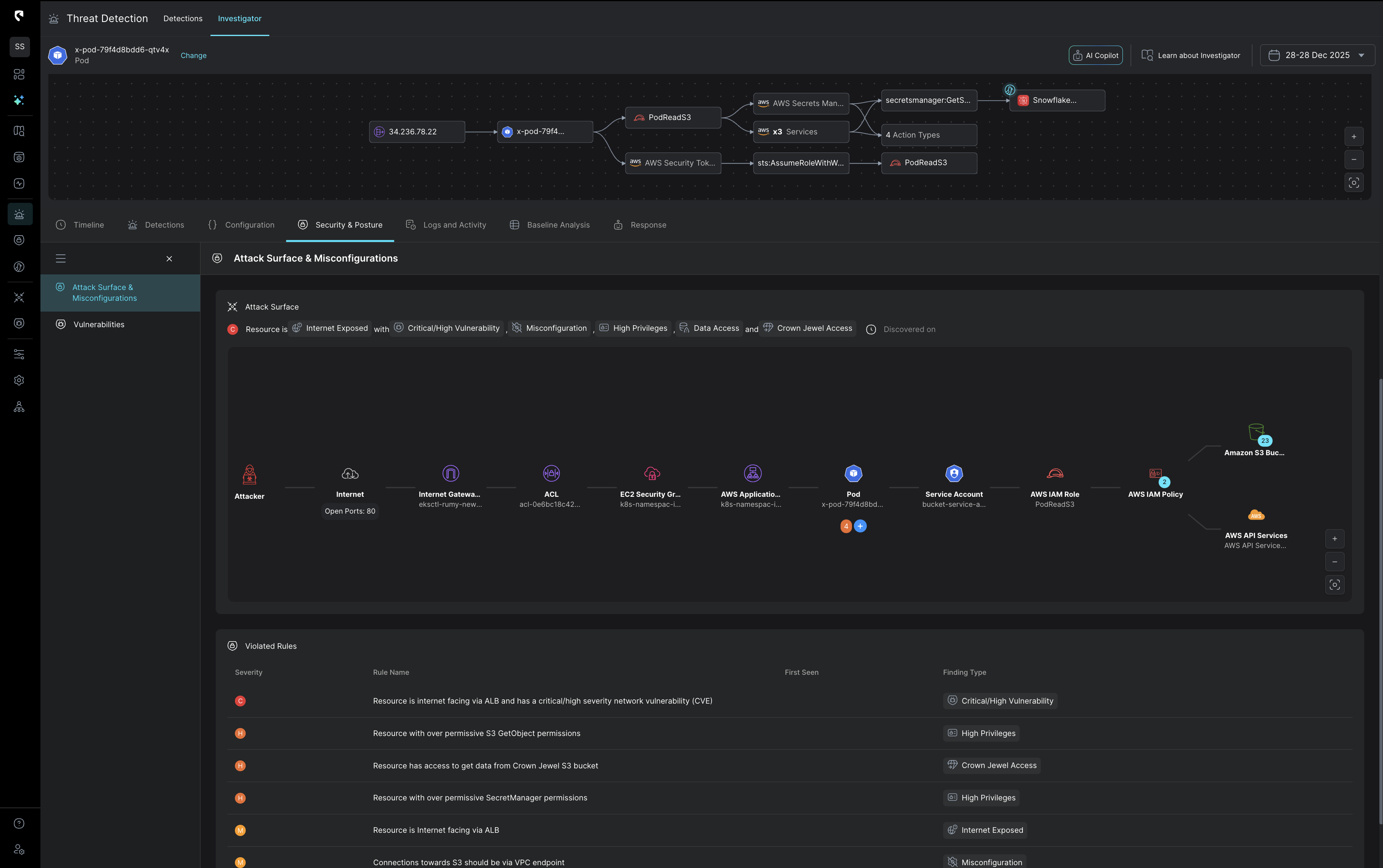
Cybersecurity dashboard showing threat detection with attack surface and misconfigurations, highlighting internet-exposed resource with critical vulnerabilities, misconfigurations, high privileges, data access, and Crown Jewel access across AWS and pod components.
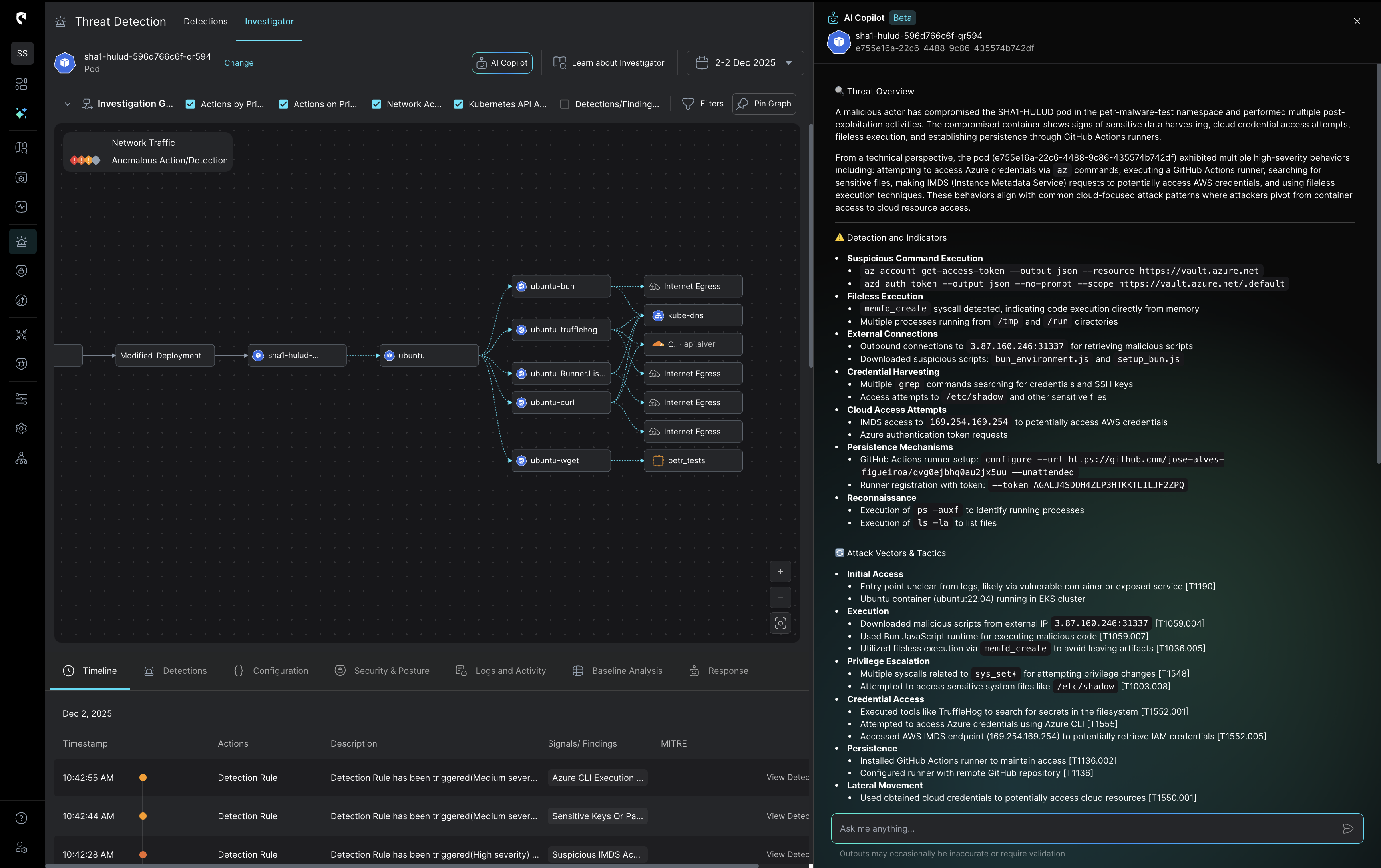
User interface of a Threat Detection Investigator showing a flow diagram of a compromised pod, detailed threat overview, detection indicators, and a timeline of triggered detection rules.
Investigate Faster With AI‑Powered Insight

AI powered investigation built for clarity and scale​

Stream’s AI assistant turns complex attack data​
into a clear attack story anyone can understand.​
Analysts get instant, actionable insight, and teams​
can communicate findings easily across the​
organization. With AI powered prioritization, ​investigations move faster, stay consistent, ​and scale without extra headcount.​
Security dashboard showing critical AWS access key findings with timestamps, detection types, severity, threat indicators, and analysis of suspicious activity from Tor exit node IP 109.70.100.2.
Investigate Smarter, Respond Faster

An AI Copilot that semantically searches and interprets the full CloudTwin data lake to surface risk, context, and relationships.

Stream’s AI assistant answers any question across your entire cloud footprint.Leaked key? Instantly see what was accessed. Threat hunting? Done in seconds. Use it directly in the platform or via an MCP server.
Stateful cloud detection ​with no tradeoffs.
See how the attack began,​what the adversary did,​and where it could go next.
Act precisely. Recover confidently.

Ready to see
CloudTwin™ 
in action?

The Industry's Only Real-Time Detection and Response Solution Purpose-Built for the Cloud

What's new