October 6, 2025
6
min

Cloud Identity & Network Segmentation: Shrinking the Breach Blast Radius

When we talk about cloud hardening, encryption, patching, and zero-day detection usually get all the spotlight. But in reality, the single most important factor in reducing breach impact is blast radius reduction. That comes down to two things: identity segmentation and network segmentation.
Stav Sitnikov
CPO
No items found.

TL;DR

When we talk about cloud hardening, encryption, patching, and zero-day detection usually get all the spotlight.

But in reality, the single most important factor in reducing breach impact is blast radius reduction.

That comes down to two things: identity segmentation and network segmentation.

When we talk about cloud hardening, encryption, patching, and zero-day detection usually get all the spotlight.

But in reality, the single most important factor in reducing breach impact is blast radius reduction.

That comes down to two things: identity segmentation and network segmentation.

Where You Stand Against Business Logic

A technical policy is only as strong as its alignment with business logic. The real questions aren't “Do I have IAM policies?” or “Are my VPCs configured?”.

The real questions are:

  • Can development resources access production? If dev roles, test pipelines, or non-production service accounts can directly touch production workloads, your blast radius is already too wide.
  • Do databases only accept connections from authorized applications and users? A DB shouldn’t be open to the entire VPC or a shared subnet. It should only talk to the app tier or trusted identities. Anything else is excess exposure.
  • Do admins and engineers have just-in-time access, or standing privileges? Business logic often dictates that developers only need write access to staging, while ops has limited elevation in prod. Yet, too often everyone has keys to everything, which makes all the difference between containing an incident in minutes versus watching it ripple across every account.

Identity Segmentation: Breaking the Chain

Cloud breaches almost always involve identity abuse. A compromised key, token, or role becomes the attacker’s passport.

Segmentation means:

  • Separating dev. vs. prod. identities at the root.
  • Limiting trust relationships between accounts, roles, and projects.
  • Applying least privilege dynamically, with JIT access instead of long-lived keys. The goal: if an attacker phishes a dev engineer, that key should be worthless in production.

Network Segmentation: Invisible Guardrails

Identity controls who can. Network controls who can reach. Together, they form a double lock.

Best practices:

  • Service-to-service allowlists: apps and APIs should only talk to the resources they’re meant to.
  • No flat networks: don’t let “all subnets in VPC” become your default.
  • Micro segmentation with security groups, NSGs, or firewalls, scoped tightly. This reduces lateral movement. Even if a container or VM is popped, it shouldn’t be able to wander into your database cluster or IAM metadata endpoints.

Reducing the Blast Radius

Attackers only need to exploit one mistake to land inside an environment. What matters most is how far they can get after that.

With strong identity segmentation, a compromised token dies in its own lane.
With strong network segmentation, an exploited service can’t crawl deeper into the infrastructure.
With both together, you’ve shrunk the blast radius from “cloud-wide outage” to “isolated workload event.”

That’s why segmentation is the most important hardening control in the cloud.

How Stream Helps

Segmentation isn’t a one-time project, and should be seen as a living, drifting control surface. Cloud environments evolve daily, which means segmentation controls drift daily too.

This is where Stream.Security's CDR platform comes in:

  • Unified detection rules across your entire cloud footprint: Stream lets you define guardrails like “dev must never touch prod” or “databases can only accept connections from app subnets.”
AI Models should be allowed access only from specific microservices
Only resources in the production account should have access to production workloads
  • Real-time drift detection: Any change in identity or network posture is instantly compared to your defined segmentation logic.
Configuration change detected
Drift from segmentation policy introduced and detected
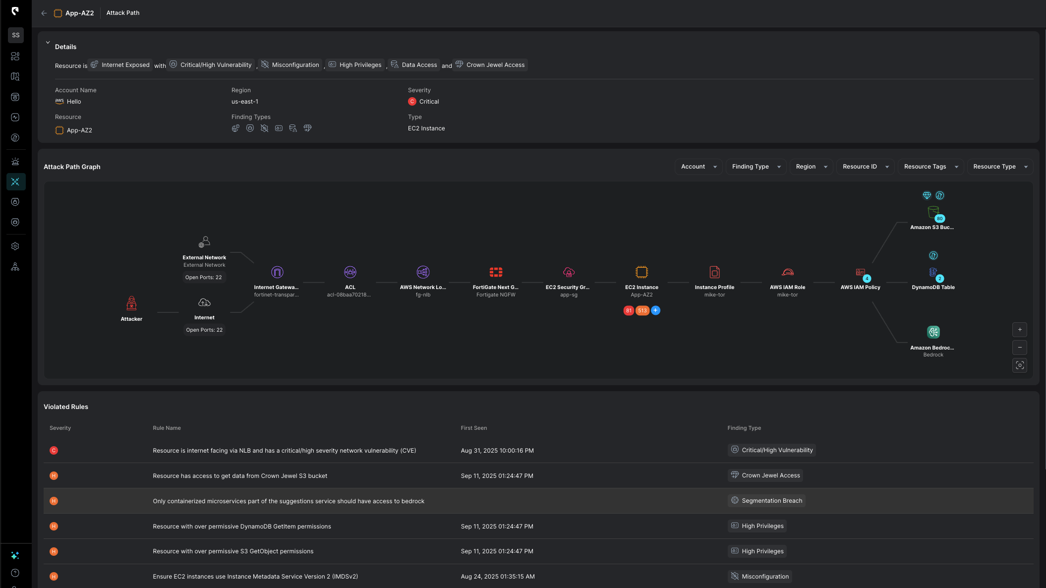
  • Blast radius visibility: With Stream's CDR platform, powered by CloudTwin technology, you can see exactly how far a compromised identity or service could travel, and detect violations the moment they appear.
The segmentation breach is part of a potential breach blast radius

With Stream.Security, you no longer have to guess if your segmentation still holds. You know - and you can enforce it before attackers exploit the gap.

To check your segmentation controls, ask yourself today:

  • Do my policies reflect real business logic, or just cloud defaults?
  • Can dev touch prod?
  • Are my DBs only open to the apps that need them?

At Stream, those questions aren’t answered based on static enforcement measured in snapshots. They're continuously enforced and monitored, so that your team can focus on what matters most. That’s how you shrink the blast radius, and that’s how you reduce breach impact.

Stop guessing whether your segmentation still holds.

Book a demo with our team to see real-time drift detection and blast radius mapping in action across your AWS, Azure, and GCP environments.

About Stream Security

Stream.Security delivers the only cloud detection and response solution that SecOps teams can trust. Born in the cloud, Stream’s Cloud Twin solution enables real-time cloud threat and exposure modeling to accelerate response in today’s highly dynamic cloud enterprise environments. By using the Stream Security platform, SecOps teams gain unparalleled visibility and can pinpoint exposures and threats by understanding the past, present, and future of their cloud infrastructure. The AI-assisted platform helps to determine attack paths and blast radius across all elements of the cloud infrastructure to eliminate gaps accelerate MTTR by streamlining investigations, reducing knowledge gaps while maximizing team productivity and limiting burnout.

Stav Sitnikov
CPO
Witness the future
of Cloud SecOps